افزایش فعالیتها در شبکه اتریوم؛ رشد قیمت ETH ادامه خواهد داشت؟
فهرست مطالب
در روزهای اخیر، فعالیت در شبکه اتریوم (ETH) به شدت افزایش یافته و این سوال را مطرح کرده که «آیا افزایش فعالیت در شبکه اتریوم تأثیر مثبتی بر قیمت ETH خواهد داشت؟» به گفته تحلیلگران بازار، قیمت اتریوم در آستانه آغاز یک روند صعودی است، اما ابتدا باید از سطوح مقاومتی مهم بین ۲۴۰۰ تا ۲۶۰۰ دلار فراتر رود.
اکثر آدرسهای اتریوم در سود هستند!
با در نظر گرفتن قیمت فعلی تقریباً ۲۳۰۰ دلاری اتریوم، بیش از ۷۶ درصد از آدرسهای ETH در سود هستند. در همین حال، حدود ۲۲.۵ درصد از آدرسها در ضررند و تقریباً ۱.۱۷ درصد از آدرسها در نقطه سربهسر قرار دارند.

فعالیت شبکه اتریوم در حال افزایش است!
در هفته گذشته، فعالیت در شبکه اتریوم افزایش قابل توجهی داشته است. آدرسهای جدید در شبکه اتریوم تقریباً ۱۷.۵ درصد، آدرسهای فعال حدود ۲۳ درصد و آدرسهایی که در حال حاضر هیچ موجودی ETH ندارند، حدود ۷۴ درصد افزایش یافتهاند.

در این میان، تعداد کل آدرسهای اتریوم که موجودی ETH دارند، هم در یک روند صعودی ثابت قرار گرفته است. در ۳۰ روز گذشته، به طور متوسط حدود ۱۰۲.۷۲ میلیون آدرس با موجودی وجود داشته که بیش از دو برابر تعداد آدرسهای مرتبط با بیت کوین (BTC) است.

در هفت روز گذشته برداشت از صرافیها بیش از واریز بوده است!
در هفت روز گذشته، حدود ۱۶۶۳۲۰ اتریوم یا حتی بیشتر از صرافیهای ارز دیجیتال برداشت شده است. علاوه بر این، در ۲۴ ساعت گذشته، موجودی اتریوم صرافیهای متمرکز ۱۳۹۱۵۰ واحد ETH کاهش یافت. این روند حاکی از آن است که سرمایهگذاران اتریومهای خود را به قصد نگهداری و نه معامله، برداشت میکنند.

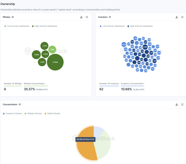
بیش از نیمی از اتریومها در دست سرمایهگذاران خرد است!
حدود ۵۴ درصد از اتریومهای موجود در دست سرمایهگذاران خرد است. سرمایهگذاران خرد همان آدرسهایی هستند که هر کدام کمتر از ۰.۱ درصد از عرضه کل اتریوم را در اختیار دارند. جالب توجه است که تنها شش آدرس وجود دارد که هر کدام بیش از ۱ درصد از عرضه را در اختیار دارند و به آنها نهنگ گفته میشود.
در مجموع، کیف پول نهنگها حدود ۳۵.۶ درصد از عرضه ETH را تشکیل میدهند که نشاندهنده تأثیر بالای این دسته از سرمایهگذاران بر قیمتها است.
همچنین، ۶۲ آدرس که هر کدام بین ۰.۱ و ۱ درصد از عرضه ETH را در خود جای میدهند، در مجموع حدود ۱۰.۷ درصد از کل اتریوم موجود را در اختیار دارند.


دیدگاه خود را ثبت کنید